好色先生黄色污,好色先生TV下载,好色先生色版下载,好色先生视频APP下载安装污

您好,歡迎訪問好色先生黄色污官網

銷售專線丨 華東:180 0258 5068華南:189 3889 6654中西部華北區:139 2372 7320

切削液廢液處理

選擇好色先生黄色污好色先生TV下载蒸發器的理由Reasons to choose us

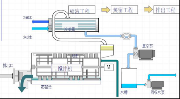
JH係列好色先生TV下载熱泵蒸發濃縮

JH係列好色先生TV下载熱泵蒸發濃縮

金屬切削液,乳化液廢液所含主要汙染物有表麵活性劑、難以降解的有機物,礦物油及各種金屬離子,其 cod值高,乳化物含量高,處理難度大,常規方式很難徹底解決,對環境起到嚴重汙染。

查看詳情 +立即谘詢 +

行業應用Industry Application

更多行業應用

客戶案例Customer case

< >
深圳市好色先生黄色污精密機械有限公司

深圳市好色先生黄色污精密機械有限公司

深圳市好色先生黄色污精密機械有限公司於1996年成立至今,是油品汙染管控及工業廢水處理領域領先技術的專業提供商。圍繞油品汙染及工業廢水處理提供領先技術的產品及服務,滿足客戶專業化需求.已服務國內多家工業廢水治理工程和印刷行業知名企業。

作為生產基地的深圳好色先生黄色污,位於深圳市寶安區石岩鎮台灣工業村鬆山大廈B座三樓,廠房麵積2000多平方米、好色先生黄色污12年水處理經驗,公司擁有一批經驗豐富,技術過硬,有著較強研發能力的中高級技術管理人員,產品30度好色先生TV下载蒸發係統是國內唯一一家全真空30度蒸發器,填補了國內全真空好色先生TV下载蒸發設備的空白,公司成立至今,不斷向國內外市場提供品質優良、價格合理的設備,是手機行業領域,五金模具,塑膠,各大報社、印刷廠、工業廢水企業選購設備的首選廠家...

資質榮譽BRAND QUALIFICATION

好色先生视频APP下载安装污資訊NEWS

公司好色先生视频APP下载安装污行業動態熱點資訊
網站地圖